BUSSMANN 光伏熔断器?;し绞礁攀?/h1>
作者:天正客服 来源:未知 发表时间:2020-05-07
浏览:
随着市场对大功率太阳电池组的需求量不断增加,光伏系统与风电并网发电应用技术的推广与发展,采用高电压直流熔断器?;す夥绯叵低车陌踩⑼诵校殉晌释ㄐ械囊幌钪匾际醮胧?。光伏熔断器有两种?;し绞郊醋址;ず驼罅斜;?,下面小编带您一起了解一下:

字符串?;じ攀觯?/span>
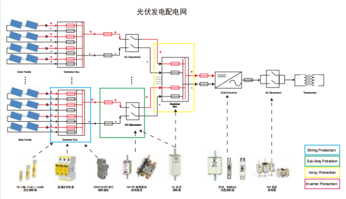
根据光伏系统所需的容量,可能有多个光伏串并联连接,以获得更高的电流和更多的功率。
具有三个或更多并行连接的字符串的光系统需要每个字符串都收到?;?。少于三个字符串的系统不会产生足够的电流在发生故障时损坏???。因此,只要导线的尺寸符合当地的规范和安装要求,它们就不会构成安全隐患。
当三个或更多的字符串以平行方式连接时,每个字符串中的保险丝将?;さ缋伦楹夏?槊馐芄鞴收系挠跋?,并有助于最大限度地减少任何安全隐患,它还将隔离故障串,以便光伏系统的其余部分能够继续发电。
另外应注意,光伏组件的电流输出随组件温度以及暴露在太阳下的阳光量而变化。曝露量的高低取决于环境的温度,倾斜度。5度的遮荫对树木、建筑物或云层都有影响。在操作中,熔断器做为热装置,受环境温度的影响。
选择光伏熔断器注意事项:
【建议对所有参数进行全面研究,但在选择熔断器时,应考虑以下因素:电流为1.56,电压为1.2.这些涵盖了由于安装引起的大多数变化。结晶和薄膜组件也应采用同样的方法。如果您的光伏安装收到极端高海拔、高辐照度或低温的影响,请咨询伊顿的巴斯曼业务技术团队】。
阵列?;じ攀觯?/span>
根据光伏系统所需的容量,可能有多个光伏串并联,以获得更高的电流,从而获得更多的功率。
每个阵列上都有一个保险丝,可以保护电缆不受故障电流的影响,并有助于最大限度地减少安全隐患。它还将隔离故障阵列,以便光伏系统的其余部分能够继续发电。
位于电缆中的一根保险丝连接线携带若干串的组合输出,它应该由阵列保险丝连接线保护。如果随后合并若干阵列,则应合并另一熔丝链路。
应记住光伏组件的特性随组件温度的变化而变化。操作中熔断器受环境温度的影响。
涵盖产品:浪涌?;げ罚?a href="http://m.aalaqzt.cn/pvnhxl/488.html" target="_blank" title="PV-NH熔断器">PV-NH型熔断器及座;XL型熔断器及座
如何选择用于阵列?;さ娜鬯苛唇樱?/span>
虽然建议对所有参数进行全面研究,但一般来说,在选择熔断器时,应使用以下因素:电流1.56,电压1.2.这些涵盖了由于安装引起的大多数变化。如果您担心您的光伏安装可能会收到极端的高海拔、高辐照度、高低温影响,请咨询伊顿的巴斯曼业务技术团队。
随着市场对大功率太阳电池组的需求量不断增加,光伏系统与风电并网发电应用技术的推广与发展,采用高电压直流熔断器?;す夥绯叵低车陌踩⑼诵校殉晌释ㄐ械囊幌钪匾际醮胧?。光伏熔断器有两种?;し绞郊醋址;ず驼罅斜;?,下面小编带您一起了解一下:

字符串?;じ攀觯?/span>
根据光伏系统所需的容量,可能有多个光伏串并联连接,以获得更高的电流和更多的功率。
具有三个或更多并行连接的字符串的光系统需要每个字符串都收到?;?。少于三个字符串的系统不会产生足够的电流在发生故障时损坏???。因此,只要导线的尺寸符合当地的规范和安装要求,它们就不会构成安全隐患。
当三个或更多的字符串以平行方式连接时,每个字符串中的保险丝将?;さ缋伦楹夏?槊馐芄鞴收系挠跋?,并有助于最大限度地减少任何安全隐患,它还将隔离故障串,以便光伏系统的其余部分能够继续发电。
另外应注意,光伏组件的电流输出随组件温度以及暴露在太阳下的阳光量而变化。曝露量的高低取决于环境的温度,倾斜度。5度的遮荫对树木、建筑物或云层都有影响。在操作中,熔断器做为热装置,受环境温度的影响。
选择光伏熔断器注意事项:
【建议对所有参数进行全面研究,但在选择熔断器时,应考虑以下因素:电流为1.56,电压为1.2.这些涵盖了由于安装引起的大多数变化。结晶和薄膜组件也应采用同样的方法。如果您的光伏安装收到极端高海拔、高辐照度或低温的影响,请咨询伊顿的巴斯曼业务技术团队】。
阵列?;じ攀觯?/span>
根据光伏系统所需的容量,可能有多个光伏串并联,以获得更高的电流,从而获得更多的功率。
每个阵列上都有一个保险丝,可以保护电缆不受故障电流的影响,并有助于最大限度地减少安全隐患。它还将隔离故障阵列,以便光伏系统的其余部分能够继续发电。
位于电缆中的一根保险丝连接线携带若干串的组合输出,它应该由阵列保险丝连接线保护。如果随后合并若干阵列,则应合并另一熔丝链路。
应记住光伏组件的特性随组件温度的变化而变化。操作中熔断器受环境温度的影响。
涵盖产品:浪涌?;げ罚?a href="http://m.aalaqzt.cn/pvnhxl/488.html" target="_blank" title="PV-NH熔断器">PV-NH型熔断器及座;XL型熔断器及座
如何选择用于阵列?;さ娜鬯苛唇樱?/span>
虽然建议对所有参数进行全面研究,但一般来说,在选择熔断器时,应使用以下因素:电流1.56,电压1.2.这些涵盖了由于安装引起的大多数变化。如果您担心您的光伏安装可能会收到极端的高海拔、高辐照度、高低温影响,请咨询伊顿的巴斯曼业务技术团队。
















